Примеры интерфейсов ПО
Все интерфейсы ПО «ПРОСТОР» выполнены в виде веб-страниц и открываются в
современных браузерах (на базе Chromium).
Рисунок 1. Настройка информационного обмена.
Рисунок 2. Настройки энергообъектов для расчетов ОПРЧ.
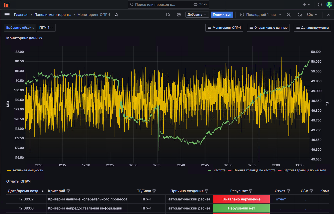
Рисунок 3. Текущий или архивный мониторинг параметров ОПРЧ.
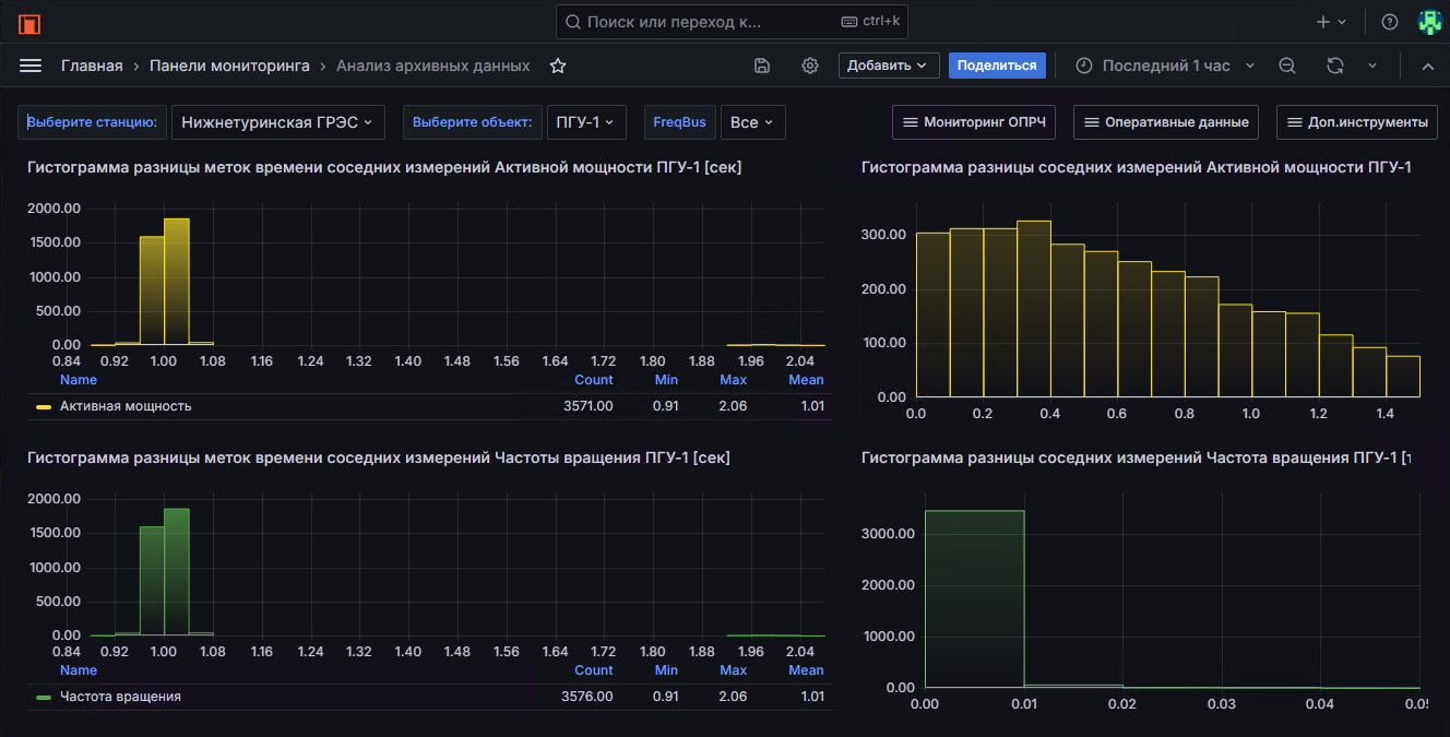
Рисунок 4. Экспресс-анализ качества собираемых данных.
Рисунок 6. ИИ помощник по ОПРЧ.
Интерфейс позволяет задавать любые вопросы на естественном языке по конкретным отчетам ОПРЧ и нормативной документации, регламентирующей общее первичное регулирование частоты, методы и критерии анализа участия энергообъектов в ОПРЧ. Просто напишите в текстовом поле ввода что вас интересует!
Рисунок 7. Самодиагностика системы. Контроль свободного места на диске.


No comments to display
No comments to display