Примеры интерфейсов ПО
Все интерфейсы ПО «ПРОСТОР» выполнены в виде веб-страниц и открываются в современных браузерах (на базе Chromium).
Рисунок 1. Настройка информационного обмена.
Рисунок 2. Настройка модели объектов генерации.
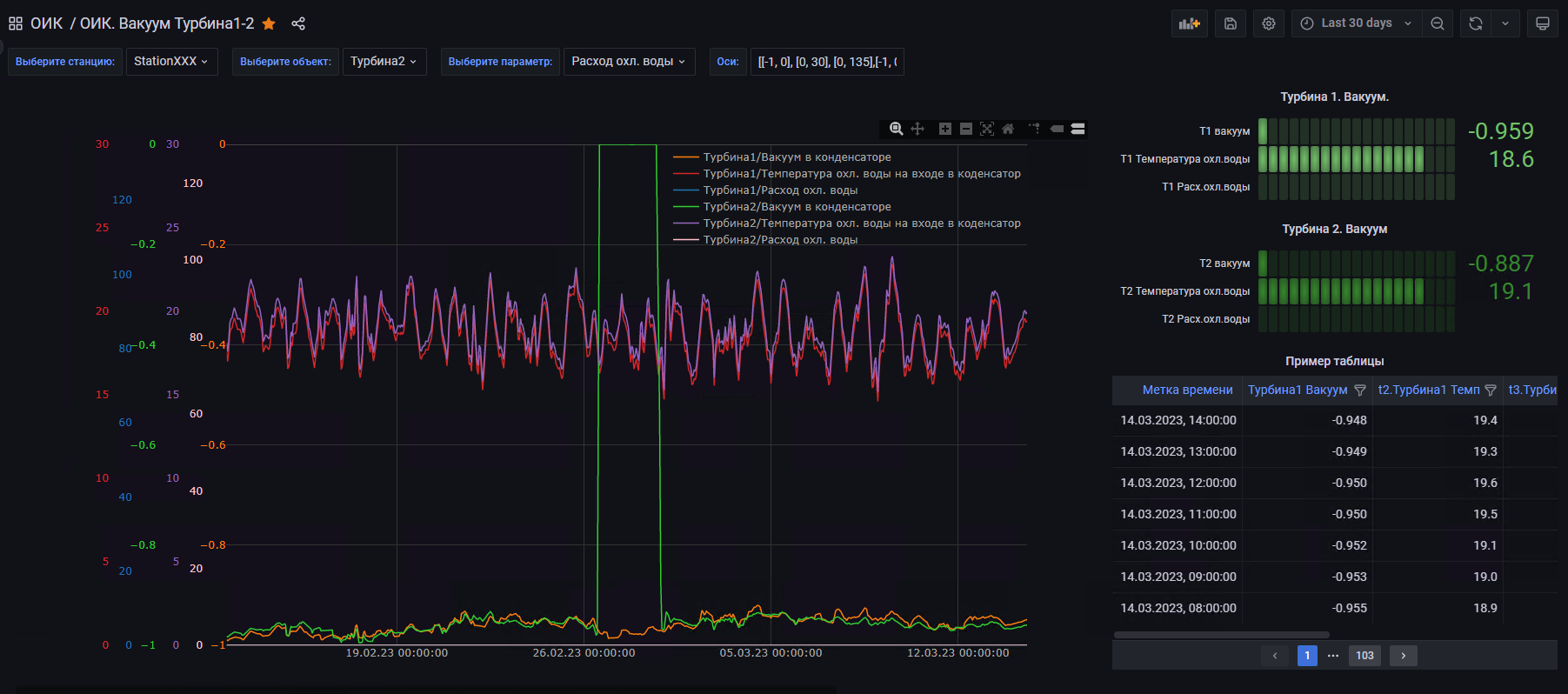
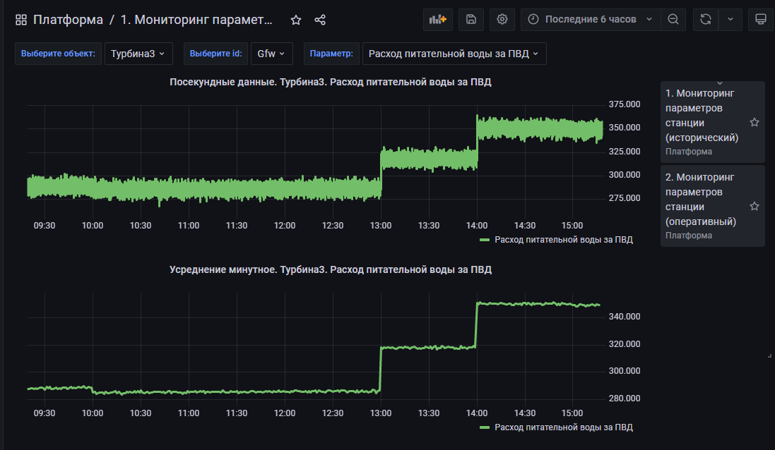
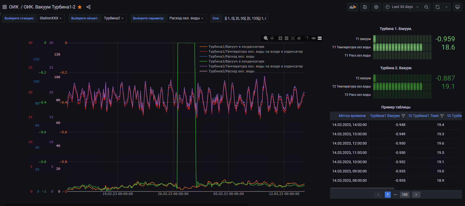
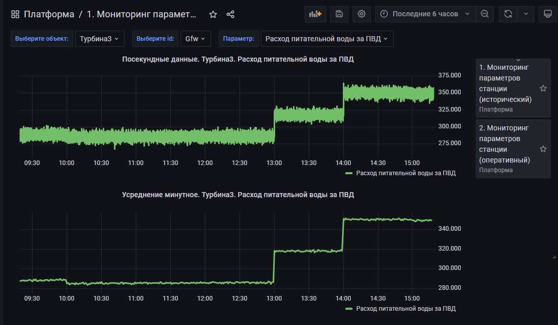
Рисунок 3. Пример интерфейса просмотра исторических значений.
Рисунок 4. Пример конструирования экрана с технологическими параметрами
Рисунок 5. Пример конструирования экрана по однотипным объектам
(автоматическое размножение элементов визуализации)
Рисунок 6. Пример экрана c электрической схемой и живыми данными на ней
No comments to display
No comments to display