Примеры интерфейсов ПО
Все интерфейсы ПО «ПРОСТОР» выполнены в виде веб-страниц и открываются в современных браузерах (на базе Chromium).
Рисунок 1. Настройка информационного обмена.
Рисунок 2. Настройка модели объектов генерации.
Рисунок 3. Пример дешборда уровня ген.компании.
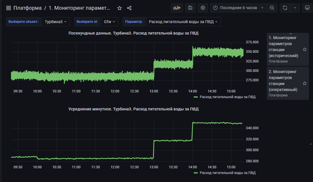
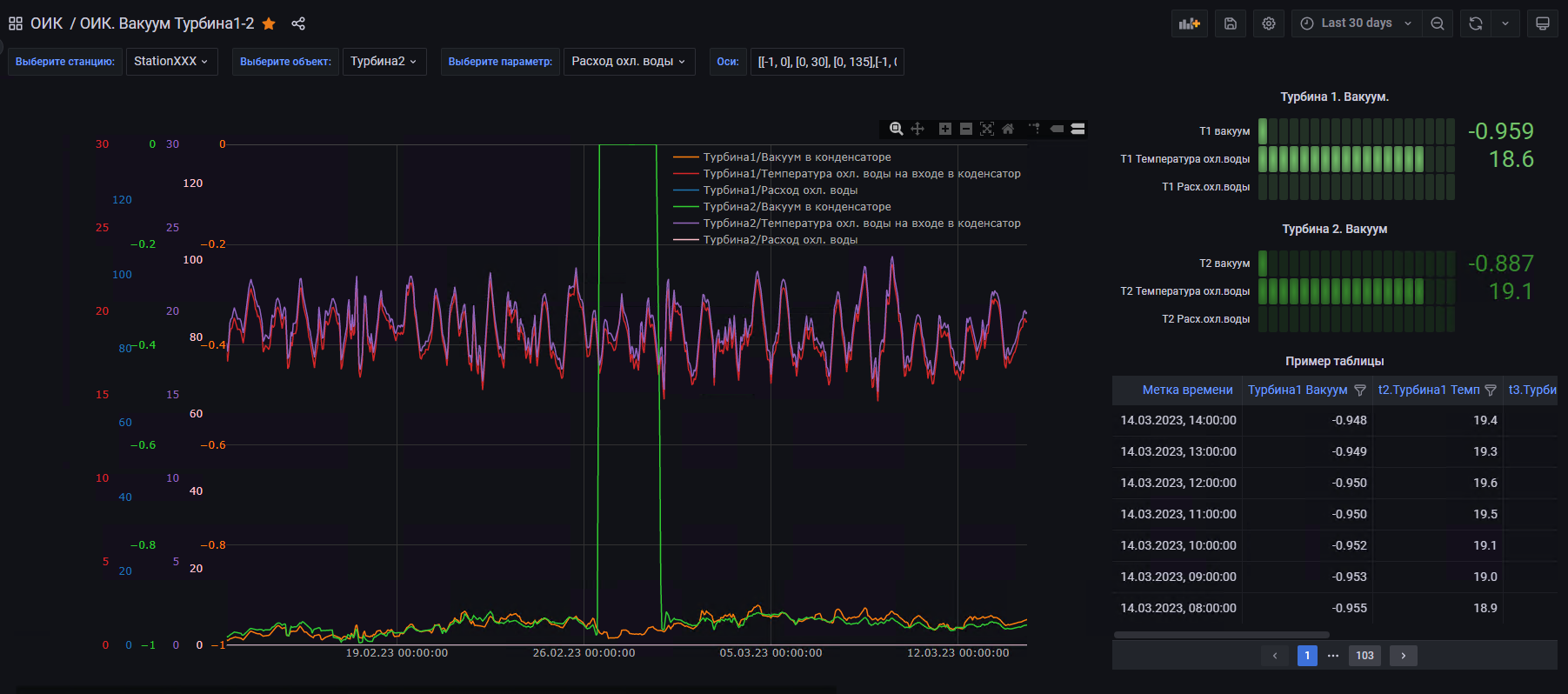
Рисунок 4. Пример интерфейса просмотра исторических значений.
Рисунок 5. Пример мнемосхем
Рисунок 6. Редактор мнемосхем
Рисунок 7. Пример просмотра справочника по оборудованию
Рисунок 8. Пример отчёта в формате электронной таблицы с возможностью дальнейшего редактирования
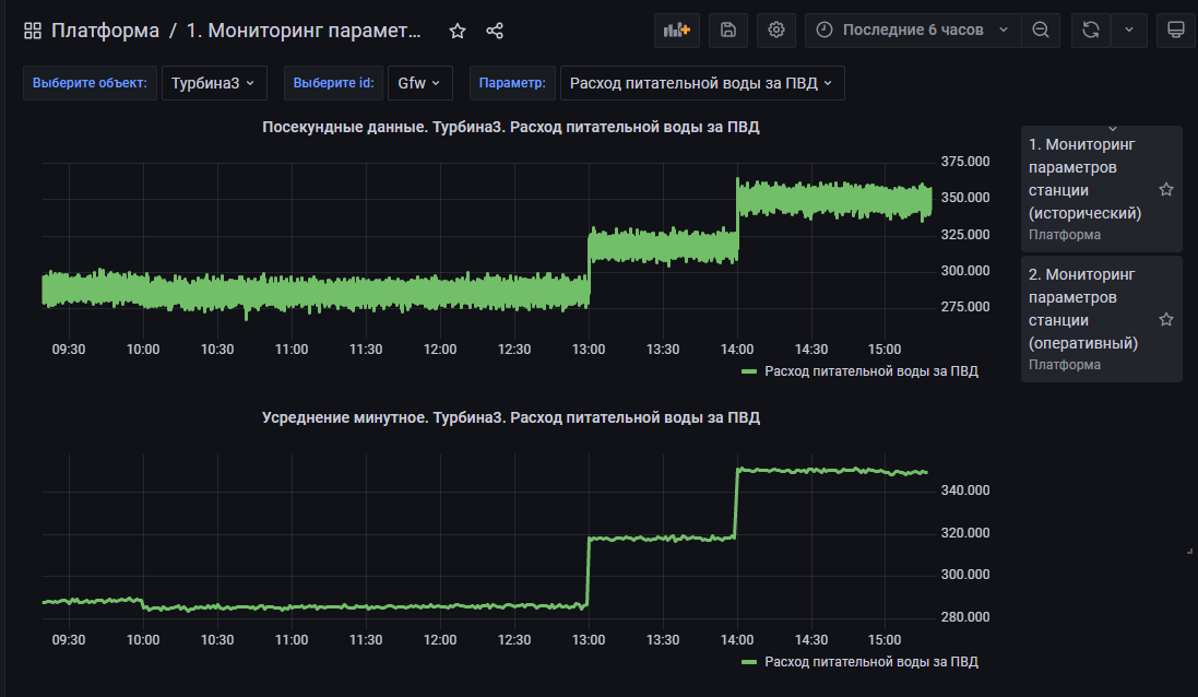
Рисунок 9. Пример конструирования экрана с технологическими параметрами
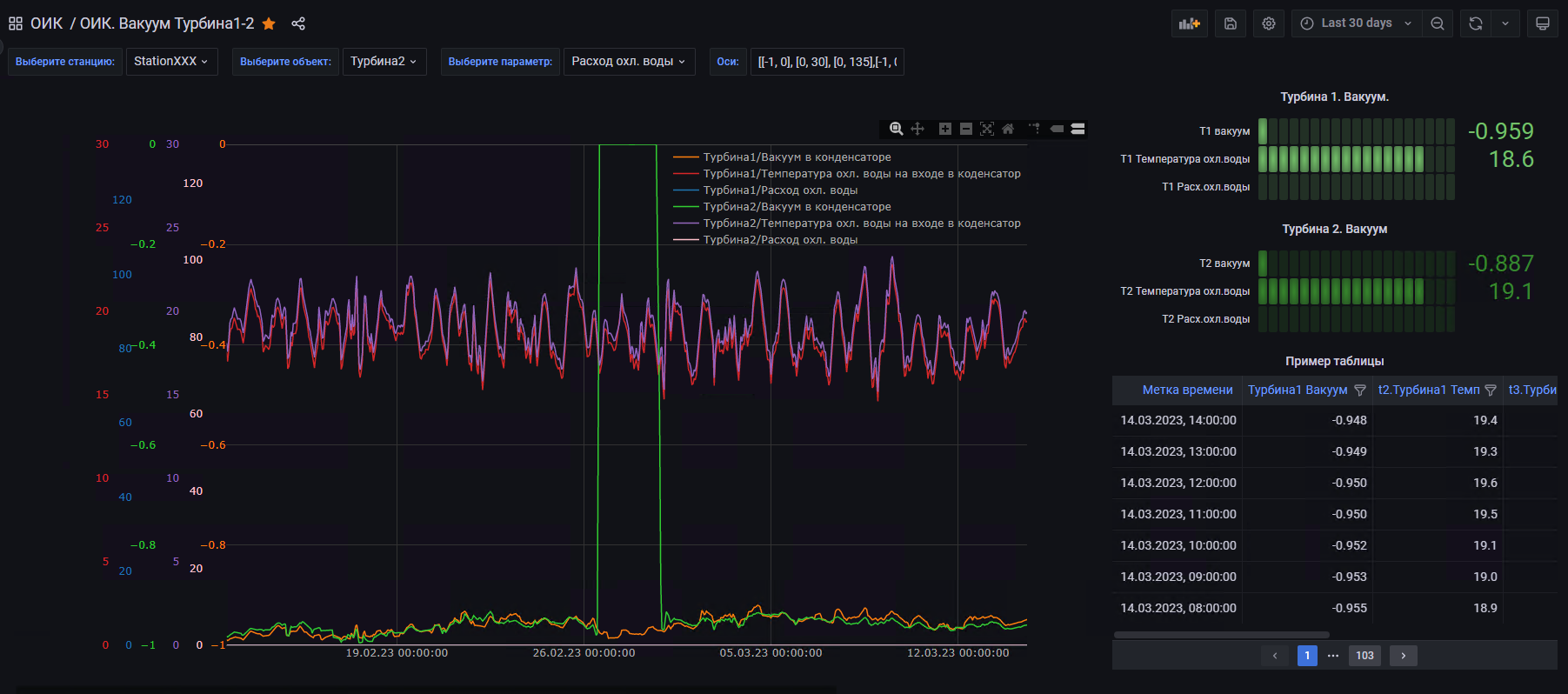
Рисунок 10. Пример сравнения технологических параметров по однотипному оборудованию
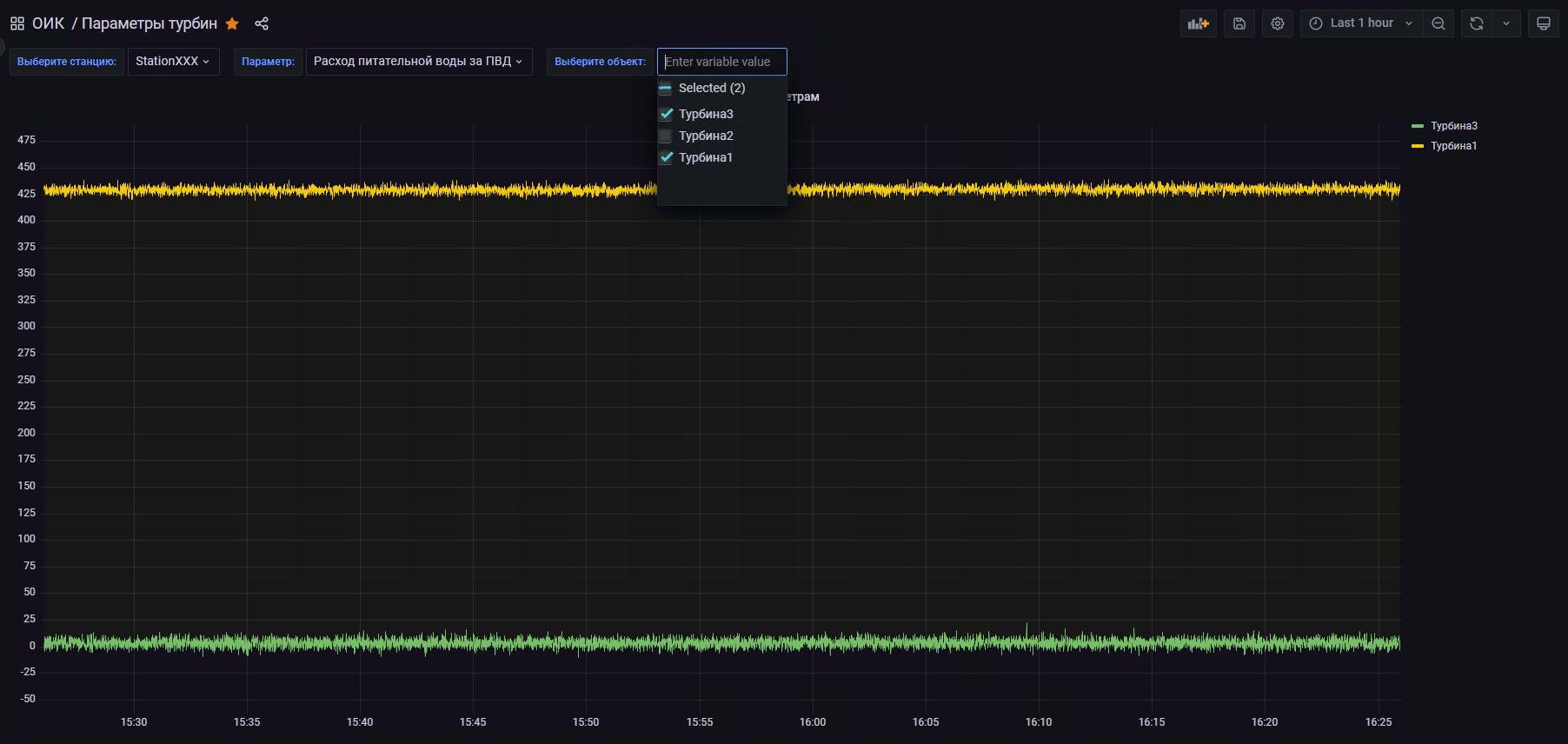
Рисунок 11. Пример конструирования экрана по однотипным объектам (автоматическое размножение элементов визуализации)











No comments to display
No comments to display