Примеры интерфейсов ПО
Все интерфейсы ПО «ПРОСТОР» выполнены в виде веб-страниц и открываются в современных браузерах.
Рисунок 1. Главный экран мониторинга с перечнем АТ и индикацией запаса времени.
Рисунок 2. Настройка информационного обмена. Пример для инф.объектов МЭК 61870-5-104.
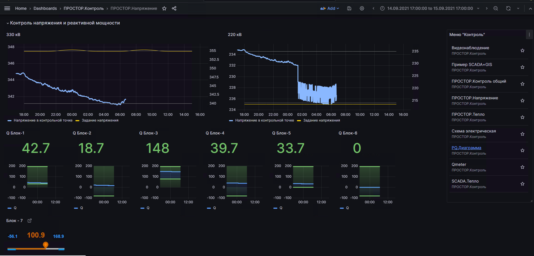
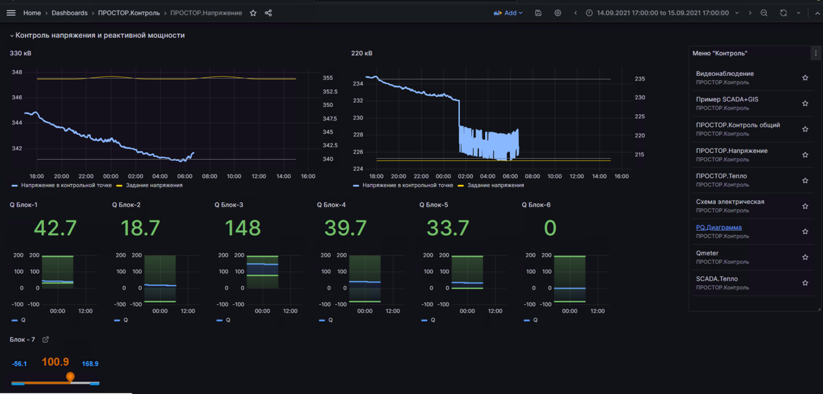
Рисунок 3. Оперативный мониторинг ответственных параметров на уровне станции
Рисунок 4. Связанные экраны с подробностями по каждой станции. Векторная графика с частотой обновления параметров до 1 сек.
No comments to display
No comments to display