Примеры интерфейсов ПО
Все интерфейсы ПО «ПРОСТОР» выполнены в виде веб-страниц и открываются в современных браузерах (на базе Chromium).
Рисунок 1 Пример визуализации структуры собственных нужд по цехам на интерактивном экране
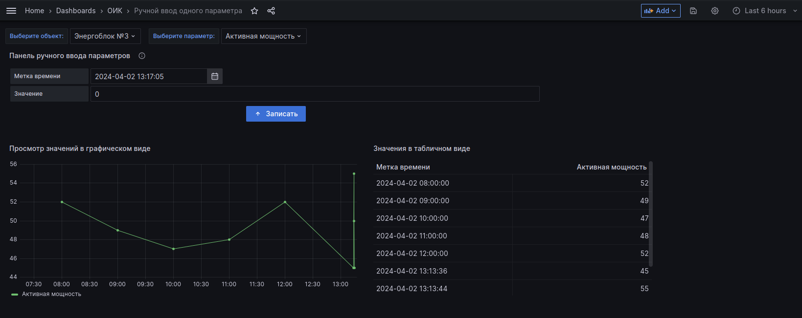
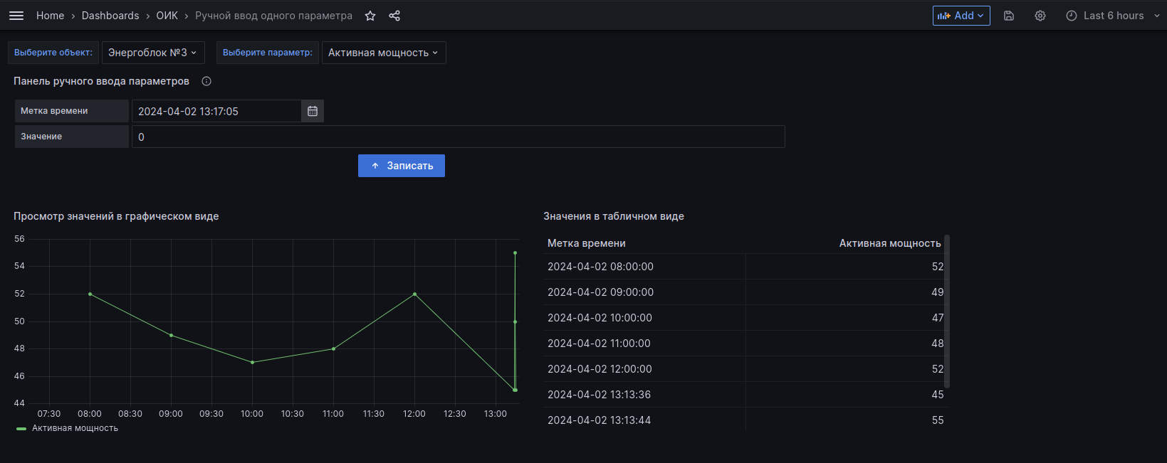
Рисунок 2 Пример экрана ручного ввода параметров
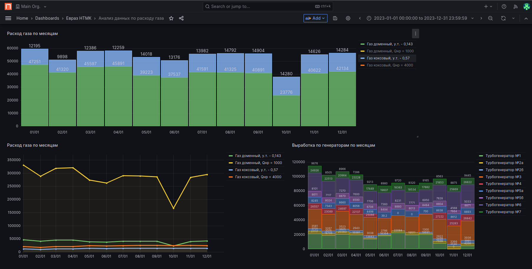
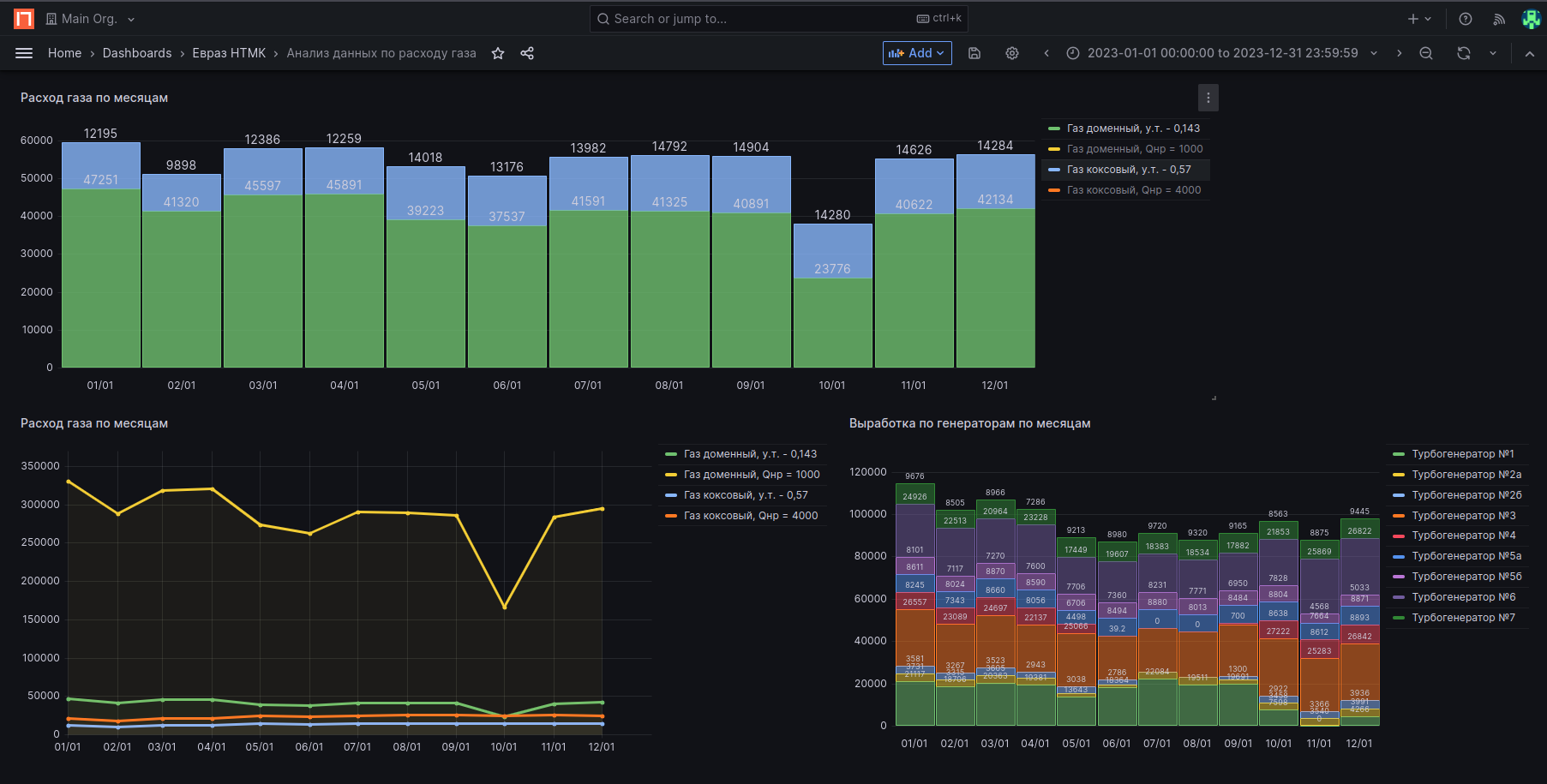
Рисунок 3 Пример экрана анализа расходов газа
Рисунок 4 Пример экрана с линиями временных рядов по расходу ээ на собственные нужды
Рисунок 5 Настройка источников данных
Рисунок 6 Пример информационной модели объекта
Рисунок 7 Пример мнемосхемы с текущими измерениями электрических параметров
Рисунок 8. Редактор мнемосхем








No comments to display
No comments to display