ПРОСТОР.Оперативный журнал
Назначение
Программное обеспечение (ПО) предназначено для использования в повседневной работе оперативного персонала электростанций и реализует цифровые электронные журналы. Применение ПО позволит повысить контролируемость процессов текущей эксплуатации техническими руководителями электростанций.
Основные преимущества решения:
-
Легкое техническое решение - не требует значительных вычислительных ресурсов и трудоемких проектов внедрения
-
Хранение всей информации в цифровом формализованном виде в базах данных без ограничений сроков хранения
-
Удобные веб-интерфейсы - многопользовательский режим с разграничением прав доступа, не требует так называемых "тонких" клиентов: отдельных приложений, требующих установки
-
Гибкая настройка под форматы и шаблоны электронных журналов, сложившиеся на предприятии или вновь создаваемые
-
Возможность расширения функционала с помощью агентов искусственного интеллекта (ИИ)
Описание
ПО «ПРОСТОР.Оперативный журнал» представляет собой серверное программное обеспечение, созданное на базе отдельных компонентов платформы ПРОСТОР. Программа устанавливается в корпоративном сегменте сети и предназначена для круглосуточной работы 24/7 в режиме сбора записи данных о технологических нарушениях, дефектах оборудования, систем или узлов.
Сами формы журналов могут быть различными и настраиваются индивидуально. В программе предусмотрено разграничение прав доступа и гибкая настройка ролей пользователей и области видимости отдельных экранов. На базе ПО возможна реализация различных видов оперативных журналов:
-
Оперативный журнал начальника смены станции.
-
Оперативный журнал старшего машиниста энергоблока.
-
Журнал дефектов (сменного инженера АСУ ТП).
-
Оперативный журнал электроцеха.
-
И другие.
Программный продукт состоит из архивной базы данных (БД) для хранения записей журнала и пользовательских интерфейсов* для внесения новых записей, просмотра текущих записей, просмотра архива и анализа оперативной деятельности за прошлые периоды времени. Кроме того, в случае установки ПО на уже существующие сервера «ПРОСТОР», возможно объединение технологических данных, собираемых на сервере с записями электронного журнала.
Внедрение электронного журнала позволяет:
-
Формализовать записи электронного журнала
-
Сделать более доступными для всех заинтересованных пользователей записи оперативного и других электронных журналов за счет совместного доступа к журналу
-
Оцифровать оперативную деятельность НСС в части ведения оперативного журнала
-
Хранить записи в БД с возможностью выгрузки и фильтрации записей за произвольные периоды времени и по любым признакам, которые были утверждены на этапе согласования формы ведения электронного журнала
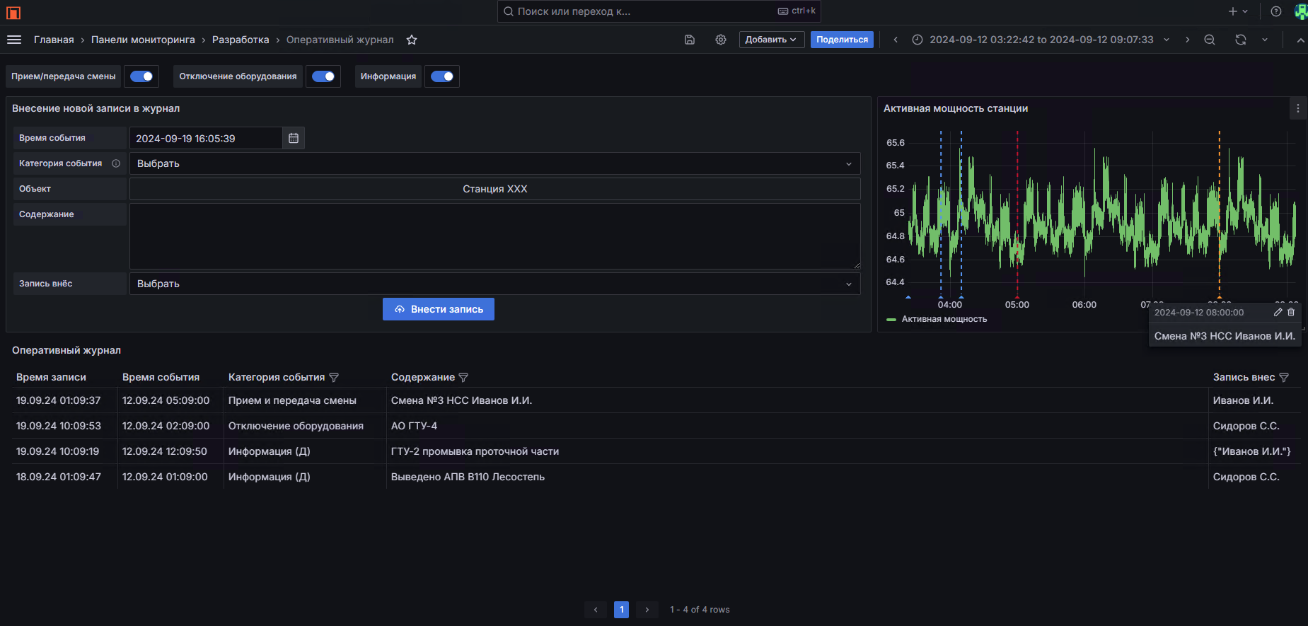
Интерфейс реализован в виде интерактивного экрана, работающего в браузере, как и все другие интерфейсы «ПРОСТОР» (Рис1.).
Рисунок 1. Пример интерфейса оперативного журнала НСС.
Сама форма журнала: количество колонок, списки возможных значений, формат формы ввода, значения по умолчанию - гибко настраиваются и должны быть согласованы на этапе первоначальной настройки, а также могут быть откорректированы в процессе последующей эксплуатации.
Рисунок 2. Пример корректировки списков возможных значений.
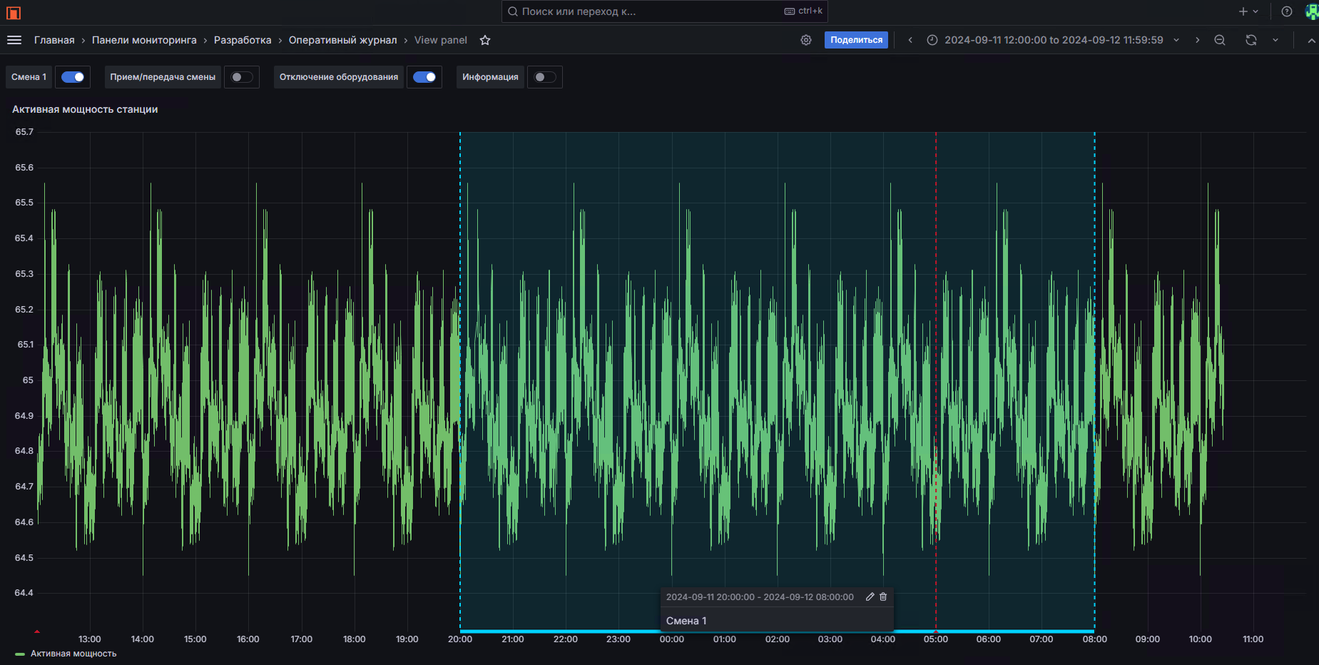
Объединение данных оперативного журнала с технологическими данными позволяет на одном экране отображать текущий режим (например, по суммарной активной мощности станции) с событиями, записанными в оперативном журнале. В зависимости от категории события в журнале, эти события отмечаются своими цветами, а также могут быть отключены (переключателем в верхней левой части) для быстрого анализа прошедшей смены или больших периодов времени.
Рисунок 3. Пример совмещения технологических данных и данных
оперативного журнала.
Просмотр журнала в табличном виде предоставляет возможности фильтрации по времени, фильтрации по значениям категории, фильтрации по персоналу, сделавшему запись.
Рисунок 4. Пример фильтрации значений при чтении журнала.
Рисунок 5. Пример условного форматирования (выделения цветом) по
категории записи.
Удаление записей из журнала не предусматривается.
Кроме отображения на графике отдельных событий журнала (с одной меткой времени), на графике режима также возможно отображение участков (с временем начала и временем конца). Для этого форма журнала должна содержать возможность записи событий с временем начала и временем окончания для таких событий (Рис.6).
Выгрузка данных в формат электронных таблиц возможна сразу из интерфейса электронного журнала (рис.7).
Рисунок 6. Пример отображения событий протяженных во времени.
Рисунок 7. Выгрузка данных в формат csv (excel).
Возможности развития функционала электронного журнала с применением ИИ.
Современные большие языковые модели позволяют сделать следующий шаг во взаимодействии человека с машиной и упростить заведение формализованных записей в строгую форму электронных журналов на естественном языке. Оперативный персонал при этом делает сообщение на естественном языке, указывая основные моменты, которые должны попасть в электронный журнал, но при этом, не соблюдая строго последовательность и формат записи. Большая языковая модель разбирает сообщение оперативного персонала, вычленяет основные моменты в каждой из категорий записи электронного журнала и сохраняет запись в строго формализованном виде.
Рисунок 8. Пример заведения сообщений в оперативный журнал через
телеграм-бот.
Рисунок 9. Автоматический разбор сообщений искусственным интеллектом на
базе больших языковых моделей.
Порядок установки:
Наша компания готова оказать услуги по первоначальной установке и настройке ПО «ПРОСТОР.Оперативный журнал», провести обучение основам работы с программой, настроить базовый набор оперативных журналов и консультировать в случае возникающих вопросов.
Также установка может быть осуществлена самостоятельно после приобретения лицензии на ПО в соответствии с инструкцией по установке.
Программа работает на отечественных операционных системах AstraLinux, RedOS.
Лицензия распространяется на право использования сроком на 5 лет программы в том виде как она поставлена.
Обновления входят в техподдержку, осуществляемую по отдельным договорам.